7788-基于Python的Flask微博话题舆情分析可视化系统
基于Python的Flask微博话题舆情分析可视化系统[hot][hot][hot]
[灯泡]不需要买远程部署,对照着视频教程可以轻松部署系统并且使用。
[1]标价源码 源码价格即为标价,购买后赠送完整部署视频教程,赠送数十个Python爬虫源代码
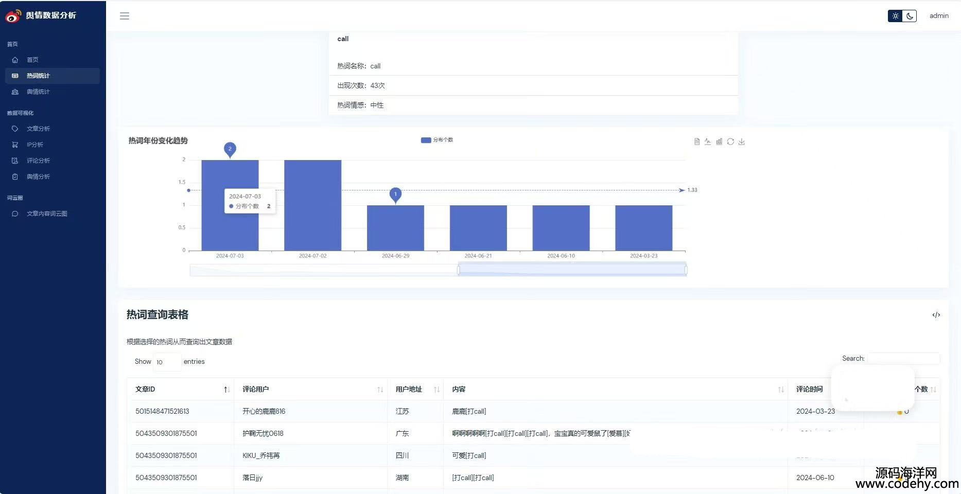
[2]爬虫可用 已成功爬取2024.7月数据,如图所示
[3]修复bug 不会突然打不开网页 系统稳定
系统的功能如下:
1.数据的爬取
2.用户的登录注册
3.热词统计,舆情统计
4.文章统计分析
5.发布地址统计
6.评论统计
7.情感分类统计
编程语言:python
涉及技术:flask+mysql+echarts+SnowNlP情感分析+文本分析+前端 html/js/css
系统设计的功能:
①用户注册登录
②微博数据描述性统计、热词统计、舆情统计
③微博数据分析可视化,文章分析、IP分析、评论分析、舆情分析
④文章内容词云图







本源码地址:http://www.codehy.com/vip/python/2025/0209/26078.html